SBXNY-06型5KW太阳能离网发电系统
一、系统概述
太阳能光伏发电是新能源和可再生能源的重要组成部分,由于它集开发利用绿色可再生能源、改善生态环境、改善人民生活条件于一体,被认为是当今世界上最有发展前景的新能源技术,因而越来越受到人们的青睐。太阳能发电的利用通常有两种方式,一种是将太阳能发电系统所发出的电力输送到电网中供给其他负载使用,而在需要用电的时候则从电网中获取电能,称谓并网发电方式。另一种是依靠蓄电池来进行能量存储的所谓独立发电方式,它主要用于因架设线路困难市电无法到达的场合,应用十分广泛。

系统工作示意图
该系统为一套独立供电系统,系统由光伏组件、光伏直流电缆、光伏支架、充电控制器、铅酸电池、逆变器等组成。

室外太阳能电池方阵 室内光伏发电教学系统 室内蓄电池架
系统工作原理
太阳电池组件在太阳光的照射下产生直流电流;太阳能控制器则协调太阳能电池板、蓄电池和负载的工作,具有自动防止储能蓄电池过充电和过放电的功能。蓄电池在系统中的作用就是存储能量,还能对系统起着调节电量、稳定输出的作用。逆变器的作用是将蓄电池的直流电转变为适合负载使用的正弦波交流电,逆变器输出的交流电能进入配电柜;在配电柜内装有用于输出控制、过流保护、防雷保护等器件。
系统特点:
1、实验台工控一体计算机,采用RS232或RS485格式与光伏控制系统通讯,对各项参数进行监控;
2、实验设备面板设置被动式按钮,可切换不同电压蓄电池(锂电池、铅酸蓄电池)
3、实验台面板设置有切换开关(按钮)可实现离网、并网两种模式自由切换
二、系统技术指标参数
2.1 太阳能电池组件
1、抗盐雾和氨腐蚀等国际权威测试;
2、可承受风压2400Pa,雪压7200Pa;
3、优秀的弱光环境发电性能,阴天也能发电;
4、输出功率年衰减率小于0.7%,第25年不低于组件初始功率的80.70%
Ø 组件型号:YL260P-29b 多晶
Ø 最大功率(W):250
Ø 开路电压(V):35.9
Ø 短路电流(A):7.27
Ø 最大功率点的工作电压(V):28.1
Ø 最大功率点的工作电流(A):6.7
Ø 转化效率:17.12%
Ø 开路电压温度系数:-0.292%/K
Ø 短路电流温度系数:+0.045%/K
Ø 功率温度系统:-0.408%/K
Ø 最大系统电压(V):1000
Ø 组件尺寸(长×宽×高):1650×990×40mm
Ø 重量:19.1kg
Ø 框架:阳极氧化铝
Ø 玻璃:白色钢化安全玻璃3.2mm
Ø 电池片封装:EVA
Ø 背板:复合薄膜
Ø 太阳能电池片:6×10片多晶硅太阳能电池片(156mm×156mm)
Ø 接线盒
1) 6个旁路二极管
2) 绝缘材料:PPO
3) 防水等级:IP65
Ø 连接器
1) 常规额定电流:30A
2) 耐电压:DC1000V
3) 接触电阻:<2mΩ
4) 绝缘电阻:>500MΩ
5) 适用单芯电缆截面:2.5-6mm2
6) 电缆外径范围:Φ5mm~Φ 7mm
7) 环境温度:-40℃~+ 105℃
8) 防护等级:IP67
9) 安全等级:Ⅱ
10) 壳体:PC料,黑色
11) 接触件:紫铜CN,镀锡SN
12) 接线方式:压接
Ø 电 缆
1) 长度:450mm,
2) 规格:1×4mm²
3) 颜色:红、黑
Ø 温度范围系数:-40°C to+85°C
Ø 抗冰雹系数:最大直径25mm,撞击速度23m/s(51.2mph)
Ø 最大表面负荷:7200pa
2.2 太阳能组件固定支架
系统支架设计容量为5KW,采用标准工程件,镀锌方钢,镀锌C型钢,20块250Wp太阳能光伏组件,固定于C型钢架上,与室外阳台相结合(需要看现场或拍现场照片确认)
2.3 太阳能控制器
该项目主控系统采用国内知名厂商所生产的iTracer系列MPPT控制器,该控制器是一款基于多相位同步整流技术的高端产品,适用于离网型光伏系统,控制器内建灵敏的最大功率点跟踪算法,迅速并准确地找到光伏电池最大功率点以获取更多的光伏能源,提高效率,降低系统成本。控制器通过配套USB通讯线可连接PC机监控软件,可实现单台或多台控制器的远程实时监控、参数修改、负载设置等光伏系统管理功能。
注:该系统为保证系统工作稳定性,拟采用2台 45A MPPT充放电控制器
2.3.1 性能特点
l 创新性的最大功率点跟踪技术,跟踪效率高达99%
l 多相位同步整流技术保证了峰值转换效率高达98%
l 多相位功率分散控制可使光电池在小功率充电情况下同样具有很高的转换效率,有效提高系统的发电量
l 多相控制技术,优化了充电电流的平滑性,降低纹波,提高系统发电效率
l 高速高性能的双处理器架构,提高了系统的响应速度,优化了系统的性能
l 密封、胶体、开口式和用户自定义四种类型蓄电池充电程序可选
l 具有当前功率计算及实时电量统计记录功能,方便用户查看设备每日,每月、每年及总计的充电电量与放电电量值
l 使用基于RS-232、RS-485、CAN通讯总线的标准Modbus通讯协议,最大化地满足不同场合的通讯需求
l 具有存储系统运行数据记录和随机事件记录功能
l 简洁的人机交互界面,采用128*64点阵式液晶直观的显示数据及状态,多组合按键操作方便,中英文两种界面可供选择
l 具有多样的负载控制功能和智能记忆功能,增强了负载输出的灵活性
l 支持软件升级功能,方便产品售后维护


充电效率曲线图

远程通讯示意图

全局监控界面 实时监控界面

控制参数界面 负载配置界面
2.3.2 负载控制方式
· 手动模式 · 光控模式 · 光控开启+延时关断模式 ·定时模式
2.3.3 保护功能
Ø 光伏阵列短路保护
Ø 光伏阵列过压保护
Ø 光伏阵列过流保护
Ø 光伏组件极性反接保护
Ø 蓄电池过充保护
Ø 蓄电池过放保护
Ø 蓄电池极性反接保护
Ø 负载过载保护
Ø 负载短路保护
Ø 控制器超温保护
2.3.4 电气技术参数
Ø 额定系统电压: 12Vdc/24Vdc/36Vdc/48Vdc 自动识别
Ø 额定蓄电池电流:45A
Ø 最大光伏输入电压: 150Vdc
Ø 蓄电池电压范围: 8~72Vdc
Ø 最大输入功率: 12V: 600W
24V: 1200W
36V: 1800W
48V: 2400W
Ø 空载损耗: 1.4~2.2W
Ø 接地类型:负极接地
Ø 外形尺寸:长:382mm 宽:231mm 高:107mm
Ø 安装尺寸:长:362mm 宽:205mm
Ø 产品净重:4.6kg
Ø 端子尺寸: 35mm2
Ø 安装孔尺寸:Φ10
Ø 液晶显示温度:-20℃ ~ +70℃
Ø 工作温度范围:-25℃ ~ +55℃
Ø 储存温度范围:-30℃ ~ +85℃
Ø 湿 度:95% 无凝结
Ø 防护等级:IP20
2.4 离网逆变器
DA-WT/HT正弦波逆变电源是新一代数字化、智能化产品,专门针对邮电、电力系统、实验室的逆变设备,适合应用于有48V(或-48V)直流动力(直流屏)的程控交换机、计算机机房、网络、计费服务器及事故照明等场所,是把直流电变换成正弦波电源的DC/AC功率变换装置。

系统具备软件保护与硬件保护的复合保护模式,可靠性高。
具备完善的保护功能:输入极性反接、输入过欠压、输出过压、过流、短路、机内过热、另有软启动功能。
可接纯感性负载(需降额使用),容性负载、阻性负载、阻容混合负载。
DA-WT/HT系列通信用工频逆变电源是采用美国INTEL公司16位专用微处理芯片控制,主电路采用进口功率模块,具有可靠性高、保护功能全、波形失真小、价格低廉等优点。该产品具有较高的转换效率(在满负载状态下可高达85%以上)。同时还有很强的非线性负载驱动能力;该产品还可以对输入电压、电流和输出电压、电流进行检测监控,从而实现无人值守维护功能。
|
标称容量 |
6KVA |
|
|
旁 路 输 入 |
相数 |
单相L、N+G |
|
电压 |
220Vac±20% |
|
|
频率 |
50Hz±10% |
|
|
直流输入 |
标称DC电压 |
48V |
|
关断电压 |
42V |
|
|
交 流 输 出 |
相数 |
单 相 |
|
电压 |
220Vac±20%(市电状态);220Vac±2%(逆变状态) |
|
|
标称频率 |
50Hz±0.5%(电池模式) |
|
|
功率因数 |
0.8滞后 |
|
|
输出波形 |
正弦波 |
|
|
总谐波失真 |
≤3% |
|
|
动态负载电压瞬变 |
±5%(负载0~100%跃变) |
|
|
过载能力 |
(125—150%)30秒后自动转至旁路,负载正常后恢复; >150%,200ms转至旁路,不可恢复 |
|
|
系 统 指 标
|
满载效率 |
≥99%(市电状态);≥85%(逆变状态) |
|
切换时间 |
≤6ms |
|
|
保护功能 |
过载,电池低压,欠压、过压、系统故障 |
|
|
显示方式 |
LCD参数显示+LED状态显示 |
|
|
电脑通讯接口 |
RS232 通讯接口 |
|
|
运行温度 |
-10℃~40℃ |
|
|
相对湿度 |
0~95% 不结露 |
|
|
运行高度 |
<1500m |
|
|
冷却方式 |
强制风冷 |
|
|
噪音(dB) |
<55dB |
|
|
输出接线方式 |
输出插座或接线端子台 |
|
19英寸机架式外观示意图
2.5 铅酸蓄电池
在独立的光伏系统中,蓄电池的作用主要是储存能量,在晚上或多云等气候情况下,光伏阵列不能提供足够的能量时,蓄电池供给负载,保证系统的正常运行。
该系统所采用的铅酸蓄电池规格如下:
Ø 蓄电池电压: 12V
Ø 蓄电池容量:200Ah
Ø 外形尺寸:497*260*207mm
Ø 参考重量:62KG
Ø 联接方式:4节串联,组合成48V/200Ah
2.5.1 放电特性
铅酸蓄电池具有的良好的放电特性,尤其是大电流放电的特性更为优越。电池放电的容量取决于放电电流,终止电压和放电时间。
不同放电率的放电性能和终止电压选择如下图:

放电时间

温 度(℃)
2.5.2 自放电特性
铅酸蓄电池储存时的自放电特性如下图:

自放电特性
2.5.3 充电特性
铅酸蓄电池要求采用限流恒压的充电方法进行充电。在环境度为25℃的条件下,最佳的浮充电压为13.6±0.1V 台X台数,充电开始时的电流应限制在0.25C10A的范围内。
恒压充电特性(25℃)如下图:

充电时间
在不同的环境温度下,适宜的电池充电恒压值可按下所示,找出整组电池的恒压浮充电压值(电池充电电压X电池组中的电池台数)。

电池浮充电电压与环境温度的关系
2.5.4 显示单元
系统配置有方阵电压、电流;逆变电压、电流、功率;实验室温度和湿度、实验记时时钟、逆向电量计量表等。方便在没有与PC机联机状况下查看系统工作状态和各项参数。
2.6 光伏并网逆变器
采用数字化高精度DSP控制,高效率方案、高稳定度设计,先进的MPPT,实时跟踪光伏方阵的最大输出功率,最大转化效率可达到97.5%,MPPT追踪效率高达99.9%。正弦波输出,自动同步电网,电流谐波含量小,对电网无污染,无冲击;防孤岛运行控制,全面的保护和报警功能,具有良好的人机交互LCD界面,配备wifi模块,实现远程数据监视。
2.6.1 产品特点
Ø 无变压器设计,最大效率可达97.5%,欧洲效率可达96.6%
Ø 极高的MPP跟踪精度(>99.9%)
Ø 较宽的直流电压输入范围(80-500Vdc),广泛兼容各种类型的太阳能组件
Ø 接线、安装简单,易于操作
Ø IP65设计,适合室内外各种环境下的安装

2.6.2 智能监控系统
教学系统所采用的逆变器外配Wifi卡,PMB能保存传感器的所有重要数据。同时配备RS485、RS232、USB和以太网标准接口。可以选择使用wifi-kit和GPRS-kit。免费的监控软件能够通过电脑及移动终端清晰直观的查看输出数据,您可以在任何时候查看光伏电站的太阳能产量和公共电网的供电量情况。


两个RJ45插头用于多点通信,也就是说,通过这两个插头和电缆,最多可连接 50 台逆变器到一个上位机上,上位机可以在同一时间通过一个单一的信号电缆与这些逆变器通信,通过这些插头,用户可以从这些逆变器中得到数据,并且可以配置参数。
2.6.3 界面友好,便于操作
系统采用的逆变器拥有精美的显示屏,显示机器所有相关的运行信息和设置,三个LED灯分别指示机器的运行状况,通信状态和是否有错误信息,用户可以一目了然的了解机器的实时运行状况。

|
物件/编号 |
描 述 |
|
A |
LED灯(黄)–数据通信 |
|
B |
LED灯(绿)–工作 |
|
C |
LED灯(红)–报错 |
|
D |
向上键 |
|
E |
向下键 |
|
F |
取消键 |
|
G |
确认键 |
2.6.4 并网逆变器参数
Ø 直流侧参数
1) 最大输入功率:3000W 两路输入
2) PV短路电流:12A 两路输入
3) 最大输入电流:16A 两路输入
4) 满载MPP电压范围:180-450V
5) 最大输入电压:500V
6) 最小输入电压:150V
7) 启 动 电 压:170V
8) 最大功率跟踪数:1
9) 防逆流功能:有,配套防逆流传感器
Ø 交流侧参数
1) 额定交流功率:5000W
2) 最大输出电流:22A
3) 连接方式:单相
4) 额定输出电压:220Vac,230Vac(电网匹配)
5) 输出电压范围:185v-276v
6) 额定输出频率:50Hz/60Hz
7) 总电流波形畸变率:<3%
8) 功率因数:≥0.99
9) 最大功率跟踪效率:99.9%
10) 安全等级:一级
11) 防护等级:IP65
Ø 参考标准
1) 安规标准:EN 62109, AS/NZS 3100
2) 电磁兼容标准:EN 61000-6-1, EN 61000-6-2, EN 61000-6-3, EN 61000-6-4, EN 61000-3-2, EN 61000-3-3
并网标准:VDE 0126-1-1, RD1699, EN5, C10/11, G83/2, UTE C15-712-1, AS4777, CQC, CEI 0-21
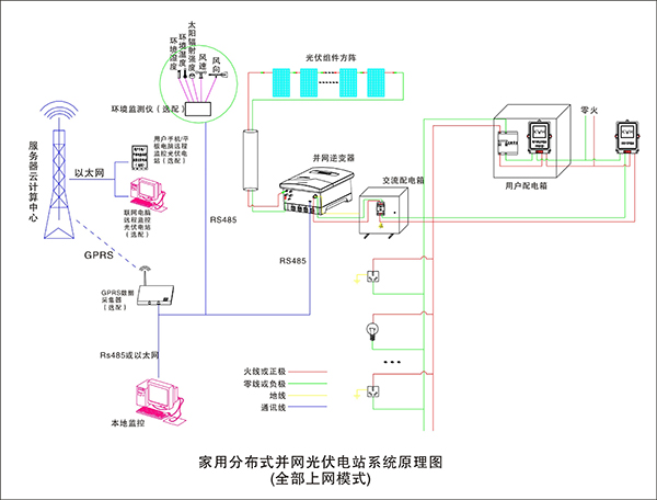
2.7 系统原理图
1) 自发自用,余电上网模式

2) 自发自用,全部上网模式

三、实验内容
实验一 太阳能电池板特性实验系列
1-1、太阳能电池板开路电压测试实验
1-2、太阳能电池板短路电流测试实验
1-3、太阳能电板I-V特性测试实验
1-4、太阳能电池板最大输出功率计算实验
1-5、太阳能电池板填充因子计算实验
1-6、太阳能电池板转换效率测量实验
1-7、开路电压与相对光强的函数关系实验
1-8、短路电流与相对光强的函数关系实验
1-9、太阳能电池板P-V特性测试实验
1-10、太阳能电池板暗伏安特性测试实验
1-11、太阳能组件输出特性测试实验
1-12、串联电阻对填充因子的影响测试实验
1-13、并联电阻对填充因子的影响测试实验
1-14、太阳能电池光谱特性测试实验
1-15、太阳能电池板的串联开路电压测试实验
1-16、太阳能电池板的串联短路电流测试实验
1-17、太阳能电池板的并联开路电压测试实验
1-18、太阳能电池板的并联短路电流测试实验
1-19、负载特性测试实验
实验二 太阳能蓄电池控制器实验系列
2-1、太阳能蓄电池充电控制实验
2-2、控制器充放电保护实验
2-3、蓄电池电压、电流测试实验
2-4、蓄电池电量估测实验
2-5、控制电池电流流入、输出实验
2-6、控制器环境温度测量实验
2-7、控制器光控-时控输出实验
实验三 太阳能应用实验系列
3-1、太阳能交、直流风扇实验
3-2、太阳能路灯实验
3-3、太阳能警示灯实验
3-4、太阳能充电器实验
3-5、太阳能可变阻抗负载实验
实验四 太阳能负载实验系列
4-1、最大输出电流实验
4-2、最大输出功率实验
4-3、在不同恒压状态下电流特性
4-4、在不同恒流状态下电压特性
实验五 太阳能光伏逆变器实验系列
5-1、逆变器的工作原理分析实验;
5-2、输出电压、电流测试实验;
5-3、最大输出功率的估算实验;
5-4、过载或短路保护演示实验;
5-5、输入电压防反接演示实验;
5-6、输入电压范围测试实验;
5-7、转换效率计算实验;
实验6、光伏并网同步逆变电源实验
6-1、逆变电源单元组成原理。
6-2、逆变电源MPPT的最大功率跟踪控制方法的实验。
6-3、逆变电源输出功率与光伏能量变换的实验。
6-4、MPPT与电子跟踪器有效结合和分离控制方面的比较实验。
6-5、逆变器并入的电网供电中断,逆变器应在2s内停止向电网供电,同时发出警示信号的防孤岛效应保护试验。
6-6、逆变电源直流输入欠电压控制实验。
实验7、光伏并网发电系统软件实验
7-1、在工控一体机上位软件里查看单站监控项目
² 当前功率 KW、当日电量 KWh、当月电量 KWh、当前电量 KWh、总电量 KWh
² 累计减少砍伐树木(棵)、累计减排二氧化碳(吨)、收益(元)需要设置
² 每日/周功率曲线、电量曲线
7-2、在移动设备监控软件里查看单站电量记录项目:
² 当前功率 KW、当日电量 KWh、当月电量 KWh、当前电量 KWh、总电量 KWh
² 累计减少砍伐树木(棵)、累计减排二氧化碳(吨)、收益(元)需要设置
² 每日/周功率曲线、电量曲线
7-3、在上位软件里查看单站故障记录项目:
² 直流过压、直流欠压、直流过流
² 交流过压、交流欠压、交流过流
² 系统过载、频率异常、孤岛保护、ADC异常(快速检测并网电压,电流)、IPM故障、过流保护、过温保护、温度异常、DSP异常(数字信号处理器,将模拟信号转为数字信号)
四、系统基本配置表
|
序号 |
名 称 |
型 号 |
数量 |
单位 |
备注 |
|
1 |
光伏发电系统控制台(柜)(含风力发电) |
|
1 |
台 |
|
|
2 |
250W太阳能电池板 |
YL250 |
20 |
块 |
|
|
3 |
MPPT太阳能控制器 |
IT4415ND |
2 |
台 |
|
|
4 |
离网逆变器(正弦波)72/96V单选 |
6KW |
1 |
台 |
|
|
5 |
储能蓄电池(55-200Ah) |
|
8 |
只 |
用户配 |
|
6 |
5KW方阵支架 |
|
1 |
套 |
|
|
7 |
蓄电池柜/架 |
|
1 |
套 |
用户配 |
|
8 |
电线、电缆 |
|
1 |
套 |
|
|
9 |
5KW 并网逆变器 |
SM-5K-2 |
1 |
套 |
|
|
10 |
WIFI 通讯模块 |
外置 |
1 |
只 |
|
|
11 |
单项电子电能表 |
DDS607 |
1 |
台 |
|
|
12 |
光伏专用双向计量电度表 |
上/下行 |
1 |
台 |
|
|
13 |
48V风力发电机 |
1KW |
1 |
台 |
|
|
14 |
48V风光互补专用控制器 |
1.2KW |
1 |
台 |
|
|
15 |
5.5KW模拟风装置(鼓风机) |
380V |
1 |
台 |
|
|
16 |
5.5KW 矢量变频器 |
三相四线 |
1 |
台 |
|
|
17 |
离网逆变器(输入DC48V,输出AC220V) |
5KW |
1 |
台 |
|
|
18 |
风速测量报警仪 |
|
1 |
台 |
|
|
19 |
工控触摸一体机 |
13寸 |
1 |
台 |
选配 |
|
20 |
监控软件(上位机) |
|
1 |
套 |
随机 |
|
21 |
操作手册 |
|
1 |
本 |
|